文章详情
去App查看

3分钟读懂比亚迪海豚的热管理系统:冷暖无小事

这一波热泵集成化,主要是把需求软件化。

在热管理领域,目前比亚迪海豚在e平台3.0上进行了尝试——做了集成的热泵技术;而在刀片电池上面,也是和PHEV电池一样,采用了直冷直热技术(刀片电池上覆盖直冷直热板),以冷媒取代了传统的冷却液,直接对电池进行冷却和加热(预留薄膜加热)。

从设计思路来看,这套热管理系统类似于特斯拉集成化的阀岛方案,对冷媒回路大规模集成,阀岛结构把制冷剂回路大部分控制组件进行了集成,分成了电动压缩机、前端模块、热管理集成模块和车内冷凝器与蒸发器几大块,通过和电驱动系统进行软件控制。

备注:这个电池的尺寸是比较大的

图1 比亚迪海豚热管理系统的概览

PART 1:整车热管理系统组成

从组成上看,这套系统主要包括电池直冷制冷(内部直冷板)、电驱动散热(电机散热器),所以整套系统围绕制冷剂系统、冷却液系统和冷却液回路排气管。

图2 整车热管理系统零部件框图

制冷剂架构复杂,电池直冷、直热,系统中有6个电磁阀和3个电子膨胀阀。如下图所示,这个集成的阀体主要包括电池加热、电池冷却、空气换热、水源换热、空调采暖、空调制冷。其中膨胀阀为标号7-9。

图3 热管理集成模块,把各种电磁阀都集成在一起了

PART 2:热管理系统工作模式

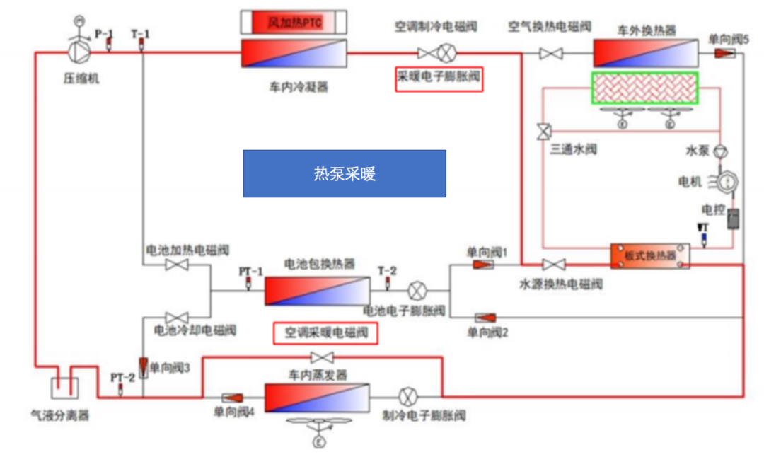
1)空调采暖

采暖电子膨胀阀开启工作,空调采暖电磁阀打开,包含低温行驶和怠速工况。乘员舱有采暖需求,热泵空调系统开启电动压缩机,吸收高压系统余热进行冷媒直接采暖,可开启HVAC总成的PTC风加热器。

图4 热泵采暖工作原理图

· 电池加热

电池是很重要的一部分,比亚迪采用的是热泵空调压缩机及高压系统发热对电池包进行冷媒直接加热,对应低温行驶和怠速两种工况。

图5 电池加热工作原理图

· 热泵系统空调采暖及电池加热

同时需要给乘员舱采暖和电池加热时,热泵空调系统开启电动压缩机,吸收高压系统余热进行冷媒直接采暖和电池加热,必要时可以开启HVAC总成的PTC风加热器。

备注:电池电子膨胀阀和采暖电子膨胀阀开启工作,电池加热电磁阀和空调采暖电磁阀打开。

图6 热泵采暖及电池加热同开工作原理

· 电池冷却(快充工况)

大功率充电时,为使电池处于最佳的充电工作状态,防止充电时电池温度过高,限制其充电功率,利用热泵空调系统对电池包进行冷媒直接冷却。

备注:电池电子膨胀阀开启工作,电池冷却电磁阀和空调制冷电磁阀打开。

图7 电池冷却工作原理图

· 空调制冷和电池冷却(充电、怠速和行驶工况)

同时有乘员舱制冷及电池冷却需求时,为保证乘员舱制冷及电池包的充电工作状态,防止充电时电池温度过高,限制其充电功率,利用热泵空调系统对电池包及成员舱进行冷媒直接冷却。

备注:电池电子膨胀阀和制冷电子膨胀阀开启工作,电池冷却电磁阀和空调制冷电磁阀打开。

图8 空调制冷及电池冷却同开工作原理图

· 空调加热+电池冷却 (充电和行驶工况)

同时有乘员舱采暖及电池冷却需求,为保证乘员舱采暖及电池包的充电工作状态,防止充电时电池温度过高,限制其充电功率,电池电子膨胀阀开启工作,采暖电磁阀和电池冷却电磁阀打开。

图9 空调采暖、电池冷却工作原理图

小结:

总体来看,这一波热泵集成化,主要是把需求软件化,不同平台上不同的制冷需求(A0-B),特别是电池不一样,电驱动系统不一样,乘客舱采暖和制冷需求量不一样,要把这套系统玩得转需要大量的软件开发和调试。

图|网络及相关截图

作者简介:朱玉龙,资深电动汽车三电系统和汽车电子工程师,著有《汽车电子硬件设计》。

点击展开剩下0%
打开汽车之家App 阅读体验更佳
本内容来自汽车之家创作者,不代表汽车之家的观点和立场。
举报/纠错
打开汽车之家App 查看全部评论
精彩视频
相关阅读
数据加载中...
发条有爱评论~
评论
点赞
收藏
分享
2026-02-08 13:24:53
2026/2/8 13:24:53