毫无用处的汽车知识篇7:汽车吃喝的特殊技巧

雨听风 2020-06-10 09:00:00 显示图片

毫无用处的汽车知识篇7:汽车吃喝的特殊技巧



汽车发动机作为一个内燃机,需要燃料和氧化剂,相当于吃空气喝汽油。下面这期就讲一下发动机的吃喝的一些早期技术。


吃:无铅汽油篇


无铅汽油,对于现在新生代的年轻人来说,可能有点陌生了。事实上我国在2000年才开始全面禁止生产含铅汽油。在全球来说,虽然从50年代开始就有科学家意识到了含铅汽油的危害,但是迫于整个汽车工业转型的难度,直到80,90,00年各国才开始纷纷停止含铅汽油的使用。


这个故事要从19世纪初开始。1889年一位叫做托马斯米基利的天才诞生了,当然他可能是混乱邪恶那波的。这哥们一路天才的上了康奈尔大学的机械专业,毕业之后去了通用汽车研究所工作,也就是非常著名的戴顿实验室。


米基利到了之后的一个重要任务,就是解决汽油机爆震的问题。关于爆震,辛烷值,等等概念这里就不详细解释了,你可以理解为汽油里面并不是单一的成分,有的成分容易烧有的成分不容易烧,于是有些易燃成分就会在不该燃的时候燃烧,或者燃烧非常剧烈,超越汽车的冲程,导致死火,敲缸,爆缸等等危险现象的发生。(早燃如早泄啊,太惨了)


于是天降大任的米基利开始挨个元素先试一下,毕竟他是一个不懂化学的机械生,经过几年的尝试还真让他试出来了,他发现重元素在抗爆震方面有显著的优势,这其中又以铅最为廉价。最终他找到了一个绝妙的成分,四乙基铅,添加量只要0.1%就可以达到非常非常显著的抗爆震性能(大约相当于现在的110号了),同时铅还可以润滑气缸壁和增加阀座密封性能,简直一举两得,至于污染嘛,死道友不死贫道,不管了。


于是杜邦,通用,美孚三家就联合起来开始生产含铅汽油,其抗爆震性,和随之而来的发动机性能增益,再加上只说乙基不说铅的迷惑性宣传,让米基利走上了人生巅峰,汽车行业的巨星,乙基公司的副总。


当然,因为对铅污染的无知,四乙基铅的工厂相继发生了工人中毒死亡事故。此时已经被捆绑在驶向毒害全人类的列车上的米基利毅然决然的召开了发布会安抚群众,并当众在手上倒了一点四乙基铅深吸1分钟证明其安全性。当然故事的结果可想而知,脑筋很直吸真货的米基利为此付出了抢救一年才康复的代价。


在含铅汽油和汽车制造厂以及石油制造厂捆绑在一起以后,再也没有势力可以反对米基利了,于是他又转行进行了另一项化学发明:氟利昂。四乙基铅导致了现代人身体铅含量比古代高近2000倍,导致了五六十年代美国大量铅中毒儿童的出现,氟利昂导致了臭氧层空洞等一系列环境问题,所以这样来看托马斯米基利可能是现代以来地球最大的敌人了。

最终,这位混乱邪恶的反派发明家思域1944年,身患脊髓灰质炎的他为了让自己在床上依然有行动力,发明了一套复杂的滑轮系统,最终他死于被自己的发明钢索绕颈。


虽然米基利死了,同时50年代已经有科学家发现铅污染的问题,但是含铅汽油在美国直到1975年才开始全面退出市场。汽油爆震问题其实早已可以通过对汽油深加工进行解决,也有了更加安全的抗爆震剂(只是贵),但是铅带来的润滑效果反而成为阻止其退出市场的绊脚石,直到现在一些五六十年代的老车修复,还需要进行unleaded fuel conversion,主要为增加硬化阀座,视情况增加缸套等。当然,在我国不存在这样的问题,毕竟你也找不到一辆需要烧有铅汽油的老爷车了。

吃:化油器


对于现在的年轻人来说,化油器同样是一个很陌生的词。现代汽车,电喷,多点电喷,缸内直喷,各种喷,都是很标准的配置,然而在汽车发展的早期年代,甚至还没有电子管,纯机械的喷油结构成为了唯一的选择。


化油器的目的,主要是为了匹配发动机不同工况的空气量和喷油量,早期(1900年)的汽车发动机甚至怠速都要到将近2000转,就是因为没有合理的怠速加浓系统,这些在化油器出现之后都得到了解决。


化油器原理其实很简单,一个伯努利方程,一个文丘里管就可以解释清楚。然而,作为统治了汽车供油系统近百年的产品,他也发展出了复杂的结构和分类,比如按吸气方式分有上吸下吸侧吸,节气门有旋转式升降式CV式,系统又分主油系,怠速系,加速系,启动系等等,所有和油相关的功能都被以粗暴的机械方式集成在这么一个小小的元件上。


通过纯粹机械的方式对发动机各个不同工况下燃油消耗的不同需求进行补偿,同时又要均匀的混合燃油和空气,这感觉看起来比电喷那种给电就喷舒服多了。同样机械系统的反应速度比早期的电喷系统也要来的更快更直接。


化油器的巅峰应该属于霍利化油器,这一高性能化油器伴随着50年代美国汽车文化崛起,hot rod风靡而出现,另一方面也相当于汽车后市场形成的一个开端,如果你能遇到一个生于40年代以后的美国男人,可以跟他聊聊holley carburetor,哪个男孩不想给自己的车装一个?


以今天的眼光来看化油器的设计也可以说得上精妙,巧妙的用空气作为载体,气缸的真空作为动力,稳定,高效,重量低,可调整,满足发动机各种工况,而这还是在那个尺规作图的年代实现的,也没有电脑模拟,真是令人敬佩,


看过速度与激情应该都看过这样的机舱,三个空滤下面黄色的就是化油器,这个型号是一化油器供2缸的。


现在一些非常极限或者非常复古的汽车比赛还会看到很炫酷的化油器改装件,颇有一种多铆蒸钢的感觉。


当然,化油器也是有缺点的,这也是为什么化油器最终被电喷取代的原因,不饿能满足燃油经济性是一方面,还有一个问题是实在不好调。大大小小的调整螺丝好几个,牵一发而动全身,多缸机器还要同步调整,加速和怠速也要均衡,一个调不好就打不着火,浮筒室油多了要往外抽油少了还要往里加,如合调整和维护化油器如果放大学里开一门48课时的课估计都讲不完。不过那种调好了的成就感,怕是现代人再也感受不到了。

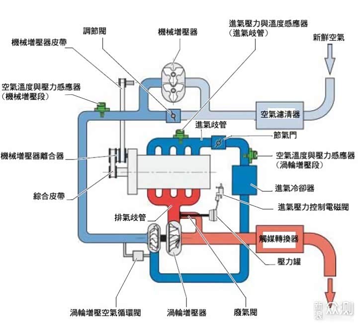
喝:涡轮增压&机械增压


说起来,其实机械增压比涡轮增压的应用要早很多。


早在1921年奔驰的车型就配备了这一技术。奔驰车后面常见到的kompssor字样就是机械增压的意思。


常见的机械增压分为鲁特式,罗茨螺杆式,涡轮式三种。


目前常会用的是这种roots式,这种最初是用于矿用通风的,后来戴姆勒(就是戴姆勒奔驰的那个创始人)首次将他用在了汽车商。鲁特式采用对转的两个凸缘转子向发动机内强制通气。


因为鲁特式吸气并不是连续的(间隔极短)但是重量大,噪音大,曲轴功率损耗大,一般用于大型车辆,肌肉车,美式傻快上面。


罗茨增压器原理和鲁特式其实差不多,只不过罗茨增压有连需要所的特性,所以增压效果更好,但是双螺杆加工难度很大,可以说是非常高端的增压方式。当然,呼呼作响的增压声也是跑不了的。


最后是这种比较安静的离心式增压器,看起来很像一个涡轮增压,只不过涡轮增压是由废弃驱动的,这种是皮带轮带动一组增速齿轮驱动叶轮增压的。


然后我们再来看涡轮增压,涡轮增压晚4年应用于内燃机上,是在1925年,不过因为涡轮迟滞,体机,爆震,发热等各种各样问题,直到50年代末才首次搭载在汽车上。


雪佛兰的Corvair Monza 和Oldsmobile 的Jetfire应该是最早搭载涡轮增压的量产汽车,但是在大排量自吸,和巨大型鲁特式机械增压统治的美国一直不温不火。直到73年石油危机和77年的洁净空气法案才让可以提高燃油效率减少排放的涡轮流行起来。


涡轮和机增的主要区别在于,涡轮使用的能量是尾气废热,而器械增压的动力直接来源于曲轴,这导致两种系统产生两个极端,即涡轮有“涡轮延迟"效应,在高转速特别给力,低转速提不起干劲,而机械增压在高转速增压效率反而变低。


所以对于全速域方式的探索,导致了一些奇葩发动机的出现,比如大众EA211 1.4 r4 16v tsi,这台发动机将涡轮和机增结合到了一起。(好吧大众发动机编号太乱了,总之就是高尔夫5代gt上那一台)


这台发动机非常神奇的结合了涡轮增压和机械增压,高转涡轮低转机增,1.4的机器能有125kw的功率,在当时看来(2005年)也是很骄傲的成绩了。


在如此紧凑的一台机器上,继承了涡轮,机增,双冷却回路,vvt+vvl,可变机增比等等先进技术,在当时来看真是很炫技的行为。可惜现在已经没人这样玩了。


为什么呢?因为无论从省钱方面还是花钱方面来说,都有了新的技术。比如很花钱的这种vgt,可变几何涡轮,目前在保时捷,柯尼塞格上面都有用,主要是博格华纳,Garrett。三菱和皮尔博格貌似现在也做了但是好像没有装车欸。


便宜一点的方法,现在主要有电子涡轮:废气供给不稳定,老子用电不就得了?以前因为没有这么大功率高转速的电机,而且耐久也不行,一直没推广起来,现在已经开始用了。双涡轮:一大一小,小的低转速起压,大的高转速打鸡血。单涡轮双涡管:降低低转速进气阻力,间少排气干涉。



当然还有更鸡血的办法,比如增加偏时点火,在收油或者过弯时ecu指令喷过量的油导致排气系统中有不充分燃烧的油,于是燃烧在排气系统中产生,推动涡轮保持高转速,这样低速增压的问题就解决了。


当然,排放什么的咱就不管了(仅赛用)。

喝:N2O


NOS如同打鸡血,如同嗑药,可以让脚男重振雄风,猛男金枪不倒。那么它是怎么做到的呢。


首先NOS系统打进去的不是氮气,是一氧化二氮。一氧化二氮打进发动机中会带来两个好处,一个是氧气浓度提高了(从空气21%变成N2O的33%),可以燃烧更多的燃料,变相相当于提高了发动机的排量。同时N2O分解会吸热,提高发动机冷却。


所以正确的叫法应该是氮氧加速,而不是氮气加速。这种加速方法最初是holley(就是前面那个做化油器的)为直线加速赛发明的,无论原理,效果,还是耐久度,都和嗑药一样。一般最多工作个实际二十秒,多了轻则爆缸重则起火汽车报废。顺便一提,据我所知大部分国家都是不允许NOS改装车上路的,无论是禁止改装,还是禁止NOS改装,还是禁止销售使用N2O,但是英国反而是允许使用的。只要你和保险公司商量好。。。


以上就是本期介绍的技术了,为了让发动机的性能更强一点,热效率更高一点,百年来汽车人进行了无数努利,有成功的路线,也有放弃的技术,还有自寻死路的邪恶天才,正式这一点点的积累,甚至0.01%的积累,让汽油发动机的热效率突破了40%,一步步向50%迈进,他们在热效率,性能,经济性,耐久性之间进行着艰难的平衡,而反观国内主机厂,依然停留在抄作业的阶段,至今没有任何一项原创性技术路线被提出来,反而还要嘲讽“现在还有人研究汽油机?我要电动弯道超车了”。看这个gif,你们知道我要说什么对吧?

既然如此,那我们来一起研究一个热效率极高的汽油充电宝吧